たてしなの里 権現の湯様 

地下水を熱源とした高効率ヒートポンプの省エネルギー温浴施設

平成10年4月にオープンした町営の日帰り温泉施設です。お湯は、地下二千メートルから汲み上げる約40℃の源泉で、加水、昇温をして利用し、大風呂と野趣あふれる露天風呂やジャグジー・サウナ・水風呂・打たせ湯が楽しめます。浴槽は、掛流しと循環方式の併用で、循環方式は衛生のため循環ろ過、塩素系薬剤での殺菌を行っています。
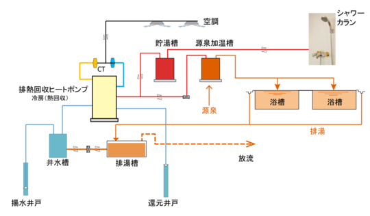
ヒートポンプは水冷式で水温が年間ほぼ一定した北アルプスの豊富な伏流水を井戸から汲み上げ熱利用後地下へ還元します。そして安価な夜間電力で蓄熱給湯を行いランニングコストの低減を図ります。
さらに、夏季は冷房運転と同時に給湯運転を行うことによりエネルギーを捨てずに有効利用できます。
地下水や冷房排熱を利用した高効率ヒートポンプシステムにより、省エネルギーによるCO₂排出量削減を行い環境負荷の低減に寄与しています。

たてしなの里 権現の湯
施設概要

■場所:長野県北佐久郡立科町  
■ヒートポンプ:高効率排熱回収型ヒートポンプチラー 
■井水槽: 12㎡ 
■貯湯槽: 75㎡ 
■排湯槽: 45㎡ 
■揚水井戸: 径60-120m 400ℓ/分×2基 

■還元井戸: 径150-60m 

フロー図
たてしなの里 権現の湯 フロー図

納入事例が多数掲載されている事例集のPDFを、下記よりダウンロードしていただけます。

パソコン|モバイル
ページトップに戻る